Needles and haystacks have a storied past, though never in a positive
sense. Troubleshooting network problems comes as close as any to the
process to which that pair alludes. Sometimes we just don't know what we
don't know, and that leaves us with a problem: how do we find the
information we're looking for when we don't know what we're looking for?

The geeks over at Solarwinds obviously thought the same thing and decided
to do something to make life easier for those hapless souls frequently
finding themselves tail over teakettle in the proverbial haystack; that
product is PerfStack.
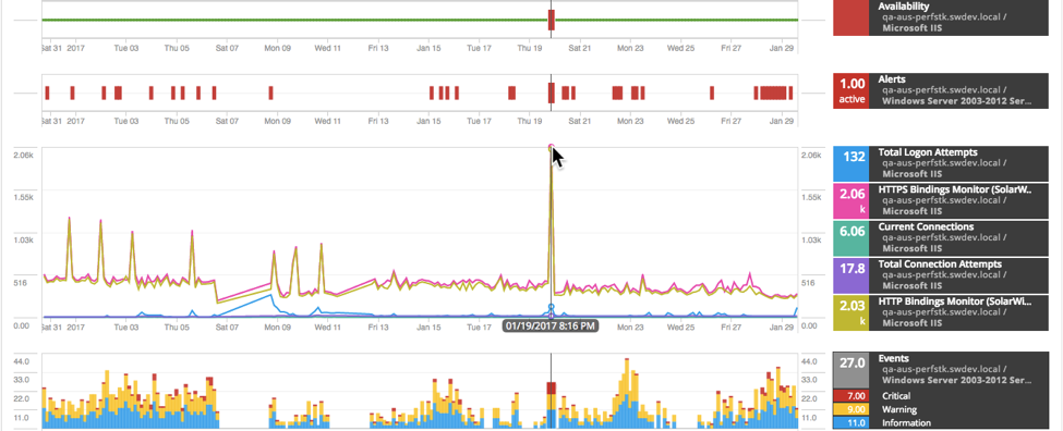
PerfStack is a really cool component piece of the Orion Platform as of
the new 12.1 release. In a nutshell, what it allows you to do is to find
all sorts of bits of information that you're already monitoring, and view
it all in one place for easy consumption. Rather than going from this page
to that, one IT discipline-domain to another, or ticket to ticket,
PerfStack gives you more freedom to mix and match, to see only the bits
pertinent to the problem at hand, whether those are in the VOIP systems,
wireless, applications, or network. Who would have thought that would be
useful, and why haven't we thought of that before?

In and of itself, those features would be a welcome addition to the Orion
suite--or any monitoring suite, for that matter--but Solarwinds took it
one step further and designed PerfStack in such a way that you can create
your own "PerfStacks" on the fly, as well as passing them around for other
people to use. Let's face it, having a monitoring solution with a lot of
canned reporting, stuff that just works right out of the box, is a great
thing, but having the flexibility to create your own reports at a highly
granular level is infinitely better. Presumably you know your environment
better than the team at Solarwinds, or me, or anyone else. You
shouldn't be forced into a modality that doesn't fit your needs.
Passing dashboards ("PerfStacks") around to your fellow team members, or
whomever, is really a key feature here. Often we have a great view to the
domain we operate within, whether that's virtualization, applications,
networking, storage; but we don't have the ability to share
that with other people. That's certainly the case with point products, but
even when we are all sharing the same tools it's not historically been as
smooth a process as it could be. That's unfortunate, but PerfStack goes
a long way toward breaking through that barrier.

There are additional features to PerfStack that bear mentioning: real-time updates to dashboards without redrawing the entire screen, saving of the dashboards, importing in real-time of new polling targets/events, etc. I will cover those details next time, but what we've talked about so far should be enough to show the value of the product. Solarwinds doesn't seem to believe in tiny rollouts. They've come out of the gates fast and strong with this update, and with good reason. It really is a great and useful product that will change the way you look at monitoring and troubleshooting.