If you're one of the many customers that tried the beta or release candidate, you've already seen many of the exciting new features in SAM 6.5. For the rest of you, here are more details about what's new:
Azure Cloud Infrastructure Monitoring
Just as SAM 6.4 directly accessed the world's largest cloud, SAM 6.5 expands your ability to leverage multi-cloud further by adding support for Microsoft Azure accounts in addition to Amazon AWS. While Amazon Web Services remains the largest cloud infrastructure provider, Microsoft is growing in this market at an incredible rate. And many customers have a footprint in both. Now you can see Azure or AWS accounts, or a mixture of both in the same view.

Cloud-related enhancements include:
- Add or edit your AWS/Azure Account using new UI

- Choose Instances/VMs for AWS/Azure Accounts
- Poll Azure VMs for performance metrics
- A single Cloud Summary page displays data for instances/VMs for multi-cloud environments

- Monitor Azure VMs as Orion nodes to leverage the extended features of the Orion Platform and SAM for application and OS monitoring, including expanded metrics

PerfStack 2.0 — New Features and Improvements
- Navigate directly from Application Detail pages to predefined sets of application monitor metrics

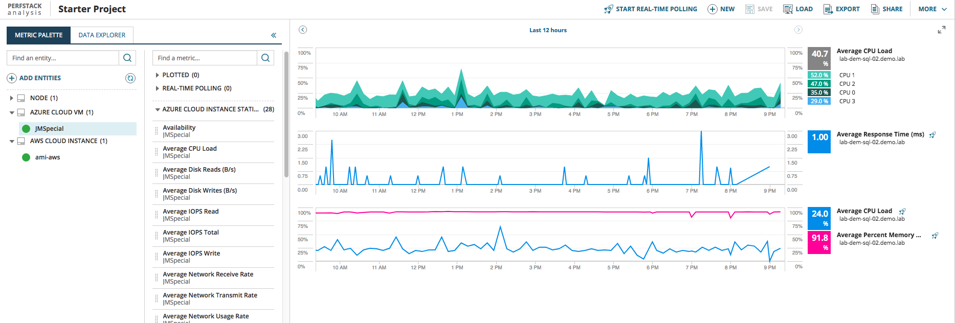
- Use pre-defined links from these pages or create your own custom PerfStack charts from a broad range of metrics such as these from the Azure cloud:

- Zoom into PerfStack charts to view more details for a selected time period
- Alert visualization improvements
- Each individual alert start/end time is now visualized separately in PerfStack
- Existing aggregate alert visualization against an object is retained
- Export PerfStack data to Excel
- Share PerfStack functionality to make it more discoverable with new Share button
- For more on PerfStack improvments, see Orion Platform 2017.3 - PerfStack New Features & Improvements
New Orion Installer
- Install and upgrade one or more Orion Platform products simultaneously
- Modern interface with a simplified design and intuitive workflow
- Download and install only what is needed
- Reduces download size and accelerates installation
- For more on the Installer improvements, see New Installer Upgrade Experience
Other Improvements
- New SAM templates for Microsoft Office 365 are included out of the box. Microsoft is the leader in Software as a Service, and Microsoft Office 365 is gaining adoption with companies of all sizes.
- Linux Agent for ARM-based devices such as Raspberry Pi to help you manage your Internet of Things (IOT)
- Updated SAM templates for many Microsoft products
- Search function integrated into global navigation
- Improved dashboard view customization and Manage Nodes page
- Support for High Availability (HA) 2.0 including multi-subnet deployments (WAN/DR)
What Else?
Don't see what you are looking for here? Check out the What We're Working On Beyond SAM 6.5 post for what our dedicated team of database nerds and code jockeys are already looking at. If you don't see everything you've been wishing for there, add it to the Server & Application Monitor Feature Requests