
THWACKコミュニティの皆さんと素晴らしいニュースを共有できることを嬉しく思います。本日、私たちはオブザーバビリティソリューションの最新の進化を発表します。新しい機能を導入し、既存の機能を拡張し、ネットワークとインフラストラクチャの監視に関する専門知識をSaaSオブザーバビリティ製品に導入するとともに、SaaSとセルフホストのオプション全体でクラウド監視機能を大幅に強化しました。
さらに大きなニュースは、SaaS とセルフホスト型ソリューションを 1 つのバナーに統合したことです。現在、SolarWinds® Observabilityをセルフホステッドソフトウェア(以前のHybrid Cloud Observability、現在はSolarWinds Observability Self-Hosted)として、またはクラウドネイティブのSaaSソリューション(SolarWinds Observability SaaS)として購入して展開できます。新しいネーミングは、両製品の強化された機能と柔軟性を反映しています。
THWACK®コミュニティは、製品チームの主要なリソースであり続けています。何千人ものコミュニティメンバーから受け取るフィードバックは非常に貴重であり、今日の複雑なハイブリッド テクノロジー スタックで直面する問題を解決するように設計されたSolarWinds Observabilityのような製品を生み出しています。
ハイブリッドITは今後も続くでしょう。
最新のテクノロジースタックは、効率性、コスト、ユーザーエクスペリエンスなど、さまざまな理由でクラウドに移行しています。 同時に、100%クラウドネイティブになり、従来のオンプレミスアーキテクチャを捨てることができる珍しいビジネスです。この分散型ハイブリッドテクノロジー環境を効果的に管理するための十分な可視性を得ることは、大きな課題です。市場に出回っているほとんどの監視および可観測性ソリューションは、オンプレミスまたはクラウドのいずれかに焦点を当てています。これにより、IT部門は、監視対象とソリューションの展開方法に関して、どちらか一方の側に優先順位を付ける必要があります。組織がこのハイブリッドオブザーバビリティのギャップを埋めることができない場合、テクノロジースタックのパフォーマンスが低下し、問題の解決に要する時間が長くなり、より多くの停止が発生し、SLAの未完了、顧客の不満が収益に影響を与えます。
当社のセルフホスト型とSaaS型の選択肢は、一般的な問題を解決し、標準的なユースケースに対応するために進化しています。SolarWinds Observabilityは、オブザーバビリティのギャップを埋め、オンプレミス、クラウド インフラストラクチャ、データベース、アプリケーション、エンドユーザー エクスペリエンスなどのハイブリッドITエコシステムを正確に可視化するという現代の組織のニーズに対応しています。これらすべてを、チームがソリューションをデプロイする方法に最大限の柔軟性を提供しながら、実現します。
25年にわたる監視および可観測性(オブザーバビリティ)のテクノロジーと経験を活用
ネットワークとインフラストラクチャの監視機能をサービスとして提供し、その範囲と影響力を大幅に拡大しています。また、セルフホスト型のオプションのクラウド監視機能と可観測性機能も拡張しました。これらの新機能と拡張された機能により、SolarWindsは、お客様のハイブリッドITオブザーバビリティのニーズを満たす独自の立場を確立し、テクノロジースタック全体に対する洞察を提供するとともに、より最新のクラウドベースのエコシステムへの滑走路を提供します。
包括的、柔軟、インテリジェント
SolarWinds Observabilityは、チームがモダナイゼーションとクラウドへのスムーズで費用対効果の高い滑走路を確保するのに役立ちます。最大限の柔軟性と拡張性を実現し、ネットワーク、インフラストラクチャ、データベース、アプリケーション、現在および将来のユーザーエクスペリエンスなど、ハイブリッドITスタックをサポートするための膨大な要件を満たします。SolarWinds Observabilityは、データ センターまたはプライベートまたはパブリック クラウド インスタンスでセルフホストできます。または、ホスティングを処理するSaaSオプションを選択してください 。組み込みの統合により、セルフホストのお客様は、数回のクリックでSolarWinds Observability SaaSを簡単に試すことができます。
セルフホスト型とSaaS型のどちらのオブザーバビリティオプションを選択しても、妥協のないインテリジェンスを両方に組み込んでいます。5月に発表されたSolarWinds® AIは、SolarWinds Observabilityとサービス管理オファリングのすべてのAIベースの機能と新しい生成AI機能を統合しています。SolarWinds AIは、機械学習機能を継続的に強化し、SolarWindsポートフォリオ全体にジェネレーティブAIを統合することで、組織がIT環境を管理および最適化する方法を変革しています。
新製品と強化された製品機能。
私たちは、お客様、THWACKコミュニティ、市場の声に耳を傾け、セルフホスト型とSaaS型のオプションの提供を大幅に強化してきました。

- SolarWinds Observability SaaS – 主な機能と機能強化。 ネットワーク、インフラストラクチャ、および拡張されたクラウドオブザーバビリティは、サービスとして提供されます。SolarWindsのオンプレミス ネットワークおよびインフラストラクチャ機能は、SaaSオプションでお客様に並列機能を提供されるようになりました。これらの機能をセルフホスト型ソフトウェアおよびサービスとして提供することで、お客様が旅の途中で対応します。私たちは、統合が組み込まれたサービスオファリングとして外部から簡単に採用できるようにすることで彼らを支援します。これにより、セルフホストオプションの顧客は、数回のクリックでSaaSオプションのパワーを評価できます。
- 包括的なネットワークパフォーマンス、トラフィックフロー、およびパス分析:
- デバイスとアプリケーションをスキャン、検出、マッピングして、遅延、ジッター、スループットなどのパフォーマンス メトリックを取得すると同時に、問題を早期に検出して修復し、ネットワークの正常性とパフォーマンスを向上させます。
- エンドツーエンドのクリティカルパスの可視性と、デバイスのパフォーマンス、トラフィック、および設定の詳細に関する洞察。
- トラフィックフロー情報の詳細な分析を通じて、潜在的なアプリケーションパフォーマンスの低下、ネットワークの輻輳、およびセキュリティ上の懸念にプロアクティブに対処します。
- 包括的なオンプレミスインフラストラクチャ:
- 物理サーバーと仮想サーバーの正常性: 帯域幅、可用性、応答時間など、サーバーのパフォーマンスに悪影響を与える可能性のある重要なサーバー コンポーネントを監視します。
- 可用性と容量: 収集されたメトリックを通じて、サーバー リソースが警告しきい値と重大しきい値に達したタイミングを特定します。
- 仮想化リソースの正常性をエンドツーエンドで可視化し、さまざまな環境にわたるパフォーマンス管理、キャパシティ プランニング、最適化を実現します。
- クラウドインフラストラクチャの可観測性の拡大:
- SaaSエディションからのAWSおよびAzureのすぐに使えるクラウドサービス監視の大幅な拡張(AWSのほぼリアルタイムのメトリクスストリーミングを含む)。
- SaaSエディションでは、強力な自動インストルメント化されたKubernetesとコンテナ化されたインフラストラクチャの監視が強化されています。
- Kubernetesクラスターの自動検出、K8s自動インストルメント化トポロジーマップ、サービスとKubernetesマネージド間のすぐに使えるアプリケーションの相関関係。
SolarWinds Observability Self-Hosted(旧称 Hybrid Cloud Observability) - 新機能と機能強化 クラウド環境を監視し、ネットワーク インフラストラクチャのサポートを強化するためのより深い機能をお客様に提供します。

- 拡張されたクラウドインフラストラクチャのサポートは、セルフホストオプションから利用できます。
- 新機能 – より包括的なAWSおよびAzureダッシュボード
- 新機能 – Azure SQL Managed Instance、Azure PostgreSQL、Azure MySQL データベース
- 新機能 – AWS RDS for SQL server
- セルフホスト版からのネットワークインフラストラクチャの大幅な拡張と強化
- SDWAN – フォーティネットの包括的なSD-WANベンダーカバレッジに、HPE-Arubaに加えてフォーティネット®が含まれるようになりましたシルバーピーク、Cisco Meraki®とViptelaの®、ベロクラウド®、およびパロアルトネットワークス®
- ワイヤレスアクセスポイント – Juniper Networks®、Ruckus®、Fortinet、Arista Networks®、Extreme Networks
- 脆弱性とリスクダッシュボードのデバイスサポートの拡張(Palo Alto、Fortinet、HPE-Aruba)
- 機械学習、AI 支援可観測性、ITSM の強化。
- SolarWinds®サービスデスク
- AI支援ITSMは、問題解決を一元化して加速し、正確で効率的な修復を保証します。
- AIガイド付きのインシデントソリューションは、エージェントが従うべき推奨手順を生成することにより、適切な解決策を決定する際の当て推量を排除します。
- AIが生成したレスポンスにより、エージェントはチケットのコンテキストとエンドユーザーのニーズに基づいてインシデントの返信を自動的に生成できます。
- 問題が解決されると、AIによる解決の概要を生成でき、類似のケースを持つエージェントが適切な解決策を迅速に見つけることができます。
- エージェントとチームが協力して作業していると、AIインシデントサマリーを使用してチケットに即座に追いつくことができ、チケットに関するすべてのコメントとコミュニケーションのサマリーをワンクリックで生成できます。
- SolarWinds Observability Self-Hosted

- AlertStackからのサービスデスクインシデントの作成の自動化
- 異常ベースのアラートを仮想マシンに拡張
- AlertStack と異常ベースのアラートに対する多数の改善 (より多くのメトリクス、より多くのゴールデンルール)。
- SolarWinds Observability SaaS

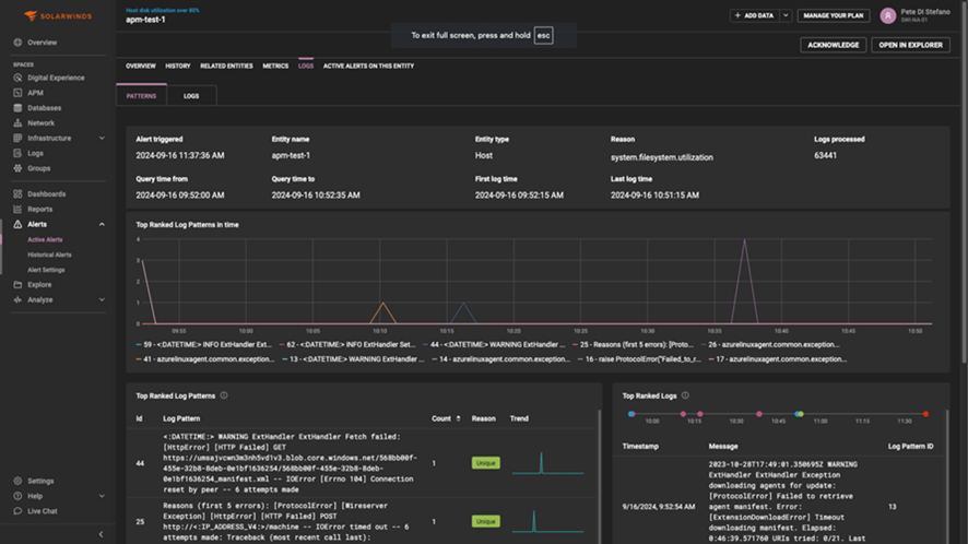
- ログパターン分析 - 機械学習アルゴリズムは、潜在的なパフォーマンスのボトルネックを示すパターンをエスカレートする前に検出し、応答時間、サーバーリソース使用率、エラー率に関連するログエントリを分析することで、アプリケーションパフォーマンスの異常をプロアクティブに監視および特定できるようにします。
- 根本原因アシスト(ネットワーク、ホスト、VM用)は、豊富なコンテキスト情報により、お客様のトラブルシューティングエクスペリエンスを向上させます。これにより、ユーザーのMTTI(Mean Time to Identify)とMTTR(Mean Time to Resolution)が短縮され、ITの監視と管理で一歩先を行くことができます。
- 動的しきい値
- プロアクティブな監視のための時系列予測 (時系列メトリックの将来の値を予測して、問題を先取りします)。ユーザーに影響が及ぶ前に潜在的な問題を特定し、よりスムーズな運用を確保し、ダウンタイムを最小限に抑えます。
概要
私たちは、セルフホスト型オプションとクラウドネイティブSaaSオプションを含む高度なオブザーバビリティソリューションを導入しました。このソリューションは、オンプレミスとクラウドのインフラストラクチャ、データベース、アプリケーション、エンドユーザーエクスペリエンスの拡張機能を組み合わせることで、ハイブリッドIT環境の可視性と管理の課題に対処します。