Welcome back to our blog series on network-centric capabilities of SolarWinds Observability SaaS. In our last post, we explored how NetPath enables service delivery assurance and troubleshooting. Now, we turn our focus to network traffic analysis and bandwidth optimization—key aspects for ensuring efficient network performance and resource allocation.
SolarWinds Observability empowers IT teams with comprehensive traffic analysis tools that reveal how bandwidth is being used across the network. With detailed insights into traffic patterns, IT administrators can identify top bandwidth consumers, optimize traffic flow, and ensure critical services maintain the required network performance. These capabilities have been a part of SolarWinds Observability Self-Hosted since its introduction to the market several years ago and have been more recently added to SolarWinds Observability SaaS (Note: All screen shots shown in this blog are from SolarWinds Observability SaaS).
Monitor and Analyze Network Traffic Patterns
Understanding how traffic flows through your network is essential for maintaining a well-performing and efficient environment. SolarWinds Observability provides granular insights into traffic patterns, revealing which applications, services, and devices use the most bandwidth. Supporting a wide range of flow formats such as Netflow, Netflow Lite, sFlow, jFLow, IPFIX, NetStream and NBAR2, SolarWinds Observability delivers on the promise of broad device coverage discussed in a previous post. As a bonus, there is also no additional cost for using advanced features such as NBAR2.
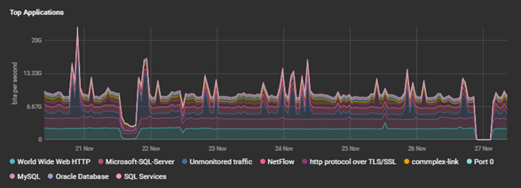
Network Wide Visualization: SolarWinds Observability provides visual representations to help you understand the profile of traffic flows across all sources, including showing the Top Protocols, Domains, Countries, Endpoints, Conversations, Applications, and NBAR2 applications in the Network → Flows Overview.



The above images depict how these visualizations look in SolarWinds Observability SaaS.
Granular Traffic Analysis: To analyze network traffic at a detailed level, including protocols, application types, and specific endpoints, we can apply filters to the flow data. This makes it easy to identify which traffic types are consuming bandwidth and whether they are business-critical or non-essential.

These filters are ubiquitous across the flow visualizations at both the device and interface level views of network devices, enabling teams to pinpoint the exact traffic patterns of interest when diagnosing and troubleshooting performance-related issues.
Identify Top Bandwidth Consumers
Efficient bandwidth management starts with understanding who or what is consuming the most network resources. SolarWinds Observability helps IT teams pinpoint the top consumers of bandwidth, whether they are devices or applications.
To quickly identify devices that are consuming excessive bandwidth, we can take a look at the ‘Top Endpoints’ and the ‘Top Conversations’ widgets.

Knowing the sources of high usage can help IT teams manage traffic more effectively, ensuring fair distribution of network resources while also gaining insights into bandwidth usage at the application level. Determining which applications are consuming the most bandwidth, whether it's video conferencing, file sharing, or other services, is key to making informed decisions about traffic prioritization.
Enhance Resource Allocation with Data-Driven Insights
Informed decision-making is crucial for effective network management. The traffic analysis and bandwidth optimization features of SolarWinds Observability provide the data necessary for IT teams to allocate resources more efficiently.
Plan for Network Growth: Use historical traffic data to understand the trends in bandwidth usage and more accurately anticipate future needs. This data-driven approach enables IT teams to make better decisions about network upgrades or capacity planning.
Improve Cost Efficiency: Optimize resource allocation to avoid over-provisioning or unnecessary upgrades. By identifying underused bandwidth, IT teams can make cost-effective decisions about network investments.
With SolarWinds Observability, network traffic analysis and bandwidth optimization become integral to maintaining a high-performing network. The solution’s robust capabilities provide IT teams with the insights needed to manage traffic effectively, ensure optimal bandwidth usage, and even detect potential threats.
In the next and final post of this series, we'll explore the Cloud Services and Kubernetes Clusters Monitoring capabilities of SolarWinds Observability SaaS. In this final post of the series, we will dive into best practices to help you stay ahead of performance issues and ensure operational excellence.
Stay tuned for more!