Working with AWS-hosted VMs
In Part One of this three-part series, we introduced the Metrics Explorer, monitoring, and alerts as critical capabilities in SolarWinds® Observability SaaS software, a unified observability solution designed to help you proactively isolate, solve, and prevent performance issues in VMs hosted by Azure.
By gathering a multitude of metrics through integration with your AWS cloud account, SolarWinds Observability SaaS can also simplify monitoring the performance of VMs hosted with AWS. SolarWinds Observability SaaS provides seamless integration so you can easily keep track of your cloud-hosted servers and applications.
In Part Two of this series, we’ll examine the essential metrics and KPIs associated with VMs hosted with AWS. We’ll also discuss using VM monitoring tools and performance tuning strategies from SolarWinds Observability SaaS to diagnose and troubleshoot VM performance issues.
Key Metrics for Monitoring Virtual Machines
Key metrics from AWS-hosted VMs provide us with critical insights into performance. When using VMs hosted with AWS, the metrics are separated into two groups: cloud metrics and OS metrics. Understanding them is vital for monitoring the health and performance of your VMs.
OS Metrics
OS metrics capture real-time values from the core system, reflecting the physical machine's actual resource usage. This excludes shared resources and other users attached to the instance.
- Network utilization: Measures the percentage of available network bandwidth used by an instance, indicating network resource utilization efficiency.
- CPU load: Reflects the percentage of the instance's processing capacity currently used, indicating resource utilization and workload handling.
- Memory usage: Calculates the proportion of actively utilized RAM out of the total available RAM.
- VM capacity: Refers to the ability of VMs running on the instance to manage their assigned workload without resource constraints, ensuring sufficient resources (CPU, memory, storage) to meet application demands.
- Storage metrics: Include measures for input/output operations, capacity, and other factors affecting the efficiency of the instance's storage subsystem.
OS metrics include authentication failures and syslog monitoring data. These system events help to indicate unsuccessful attempts to access the VM or other possible anomalies.

Cloud Metrics
Cloud metrics provide fundamental data for VMs and volumes. For AWS hosted VMs, they provide insights into the allocated resources, such as partial CPU processing and disk utilization.
- Health status: Displays the overall well-being of AWS hosted VMs, determined by AWS based on resource allocation, performance, and system stability factors.
- CPU load: Calculates the percentage of processing capacity the VM utilizes, offering insights into resource utilization and workload handling.
- IOps: Indicates the efficiency and responsiveness of the VM's IO operations, particularly in the context of storage performance.
Before deciding on the KPIs for an application, it is essential to understand your expectations for an application’s objectives and performance. This will ensure your chosen KPIs are relevant and will help measure the application's overall performance.
How to Troubleshoot Performance Issues on AWS hosted VMs
SolarWinds Observability SaaS helps to easily monitor performance issues in AWS-hosted VMs by gathering metrics through the SolarWinds Observability SaaS Agent. Monitoring for the AWS cloud platform monitoring improves VM management by mapping VMs to their underlying hosts, storage, and related objects. This enables a detailed analysis of performance correlations between virtual servers.
Add Your AWS Cloud Account to SolarWinds Observability SaaS
Begin by integrating SolarWinds Observability SaaS with your AWS account. This can be done manually by signing into the AWS Console and creating a new IAM Role and Policy which corresponds to values generated by SolarWinds Observability SaaS when you add an AWS account. In SolarWinds Observability SaaS, click Add Data at the top of the page, followed by Infrastructure then AWS Services.

Alternatively, you can integrate SolarWinds Observability SaaS using AWS CloudFormation. This can be done by setting up polling, which pulls AWS metrics data into SolarWinds Observability SaaS at regular intervals. When adding the new infrastructure cloud account in SolarWinds Observability SaaS, select Set Up Using CloudFormation as the data acquisition method. Your browser will display the AWS CloudFormation Quick Create stack page. Go through the wizard to create an IAM Role associated with SolarWinds Observability SaaS and complete the setup of AWS for access to CloudFormation metrics.
Performance Metrics for AWS-hosted VMs
SolarWinds Observability SaaS gathers OS and cloud metrics for AWS hosted VMs. Cloud polling regularly polls CloudFormation for the performance metrics and status of each VM associated with the AWS account. SolarWinds Observability SaaS also makes over 40 virtualization alerts available for immediate monitoring. The next section discusses tools to monitor and troubleshoot issues.
Under Infrastructure, select AWS.

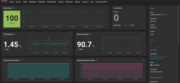
This will display all AWS cloud infrastructure resources. Selecting EC2 instances will show an overview list of all AWS hosted VMs (EC2), along with key attributes and metrics.

This overview provides key metrics and attributes for your VMs that show:
- The Health Score, a calculation based on entity anomalies, status, and alerts.
- The current state, AWS region, instance type, and OS.
- Mini visuals of golden metrics (CPU, memory, storage, network).
- Whether or not the SolarWinds Observability SaaS Agent is installed on the VM.
If any individual VM looks problematic or needs further attention, you can drill down to see further metrics and details.

SolarWinds Observability SaaS also provides insights into how CPU or memory is utilized in a VM, down to process-level granularity.

Your deep dive into VM details can also provide information about storage volumes.

Finally, you can also see details on recent alerts triggered by an individual VM.

Alerts and Notifications
In SolarWinds Observability SaaS, you can quickly and conveniently create alerts to notify you when metrics from AWS hosted VMs exceed certain thresholds. You can create alerts manually on the Alerts Settings page by clicking Create Alert.


Alerts for all VMs, including VMs hosting AWS, are based on metric conditions. These alerts are triggered when a metric exceeds a specified threshold.

You can create alerts from scratch and directly from a dashboard in the infrastructure resources overview for a specific VM.

When you create an alert from a metrics dashboard, this pre-populates the conditions in the alert creation dialog, which you can further customize before proceeding.

After configuring alert thresholds, you can define the actions that should be triggered. For example, you can set up an alert to send an email notification.

Performance Tuning Strategies
The metrics monitoring and analysis solutions from SolarWinds Observability SaaS help you ensure the seamless operation of your virtualization environment. These include scalable tools for effectively optimizing cloud-hosted VM performance.
In Part One of this series, we reviewed the essential metrics and KPIs associated with VMs, which you can use to optimize VM resource allocation. The seamless integration of SolarWinds Observability SaaS with AWS offers performance metrics and recommendations specific to AWS hosted VMs.
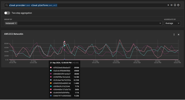
You can use the Metrics Explorer from SolarWinds Observability SaaS to see historical metrics and compare them across all your AWS hosted VMS.

By selecting the appropriate metric(s) and filtering down to cloud.platform:aws_ec2, you can group by InstanceId to see a comparison of that metric across all your AWS hosted VMs.

Conclusion
This article reviewed how the SolarWinds Observability SaaS Agent and AWS CloudWatch polling capabilities from SolarWinds Observability SaaS simplify the monitoring process for AWS hosted VMs. You can collect OS and VM-level cloud metrics using these capabilities to gain valuable insights into the allocated resources. Infrastructure overview dashboards for AWS resources and detailed summaries and visualizations of metrics from individual AWS hosted VMs make troubleshooting and performance optimization easy.
In the final installment of this three-part series, we’ll continue exploring SolarWinds Observability SaaS tools for troubleshooting VMs through performance-tuning strategies for Docker containers.
Sign up for a free trial of SolarWinds Observability SaaS and start monitoring your AWS hosted VMs today.