As the adoption of cloud-native technologies and applications continues to rise, Amazon Web Services (AWS) remains the leading vendor in this space. In addition to enjoying the many benefits of a cloud-native architecture, organizations that go with AWS also enjoy additional layers of data consistency and high availability.
However, distributed cloud-native applications typically have more networking complexity compared to traditional monolithic applications. This added complexity requires increased visibility and attention, making clear the need for robust observability when adopting a cloud-native approach. Experts now predict the observability market will grow to over $4 billion by 2028.
The SolarWinds® Observability platform supports enterprise-level AWS observability. In this article, we’ll focus on how to customize your observability dashboard for AWS, helping you to optimize your experience and get the most out of using SolarWinds Observability with AWS.
Why You Should Use SolarWinds Observability for AWS Observability
Like other major cloud providers, AWS offers its own suite of observability tools. However, SolarWinds Observability distinguishes itself through next-level functionality, enhancing the monitoring tools available from AWS and providing visualization of your applications through an intuitive web UI. The platform integrates flawlessly with AWS and other public cloud APIs with real-time data ingestion, helping developers and administrators identify issues as they happen—and before end users encounter them.
With the platform, you can centralize all your observability data intuitively and comprehensibly. For organizations adopting a multi-cloud or hybrid-cloud approach—whether on AWS, another cloud provider or in an on-premises data center—SolarWinds acts as a single source of truth for all your observability data.
Stream Your AWS Data to SolarWinds Observability
SolarWinds Observability ingests observability data in real time from a wide range of AWS services, including:
- API Gateway
- Lambda
- RDS
- S3
- SNS
- ELB
- NAT Gateway
- … and many others.
Before you can ingest data from these services, you’ll first need to establish a connection between your SolarWinds Observability and AWS accounts. For a detailed guide on how to connect your accounts, follow the documentation instructions.
Customize Your AWS SolarWinds Observability Dashboard
After initializing the connection between AWS and SolarWinds Observability, the cloud data will begin streaming into the platform. Depending on the volume of traffic and overall utilization of your cloud systems, this data can quickly grow in both size and complexity. To make sense of the data, you need to contextualize it by creating useful dashboards and helpful visualizations.
Let’s start by examining the benefits of dashboard customization. Then, we'll look at some built-in AWS dashboards. Finally, we’ll demonstrate how to customize your own dashboard to fit your needs.
Benefits of Customizing Your AWS Dashboard
When a production issue occurs, your troubleshooting must be quick, and you need to establish facts with a high degree of confidence. Visualizations and dashboards allow you to quickly aggregate huge datasets to clarify the big picture and separate the signal from the noise. This capacity to prioritize which data to display by customizing your observability dashboard can significantly reduce your time to resolution.
In a multi-region or multi-account AWS architecture, numerous services can often vary by significance. The ability to separate the widgets of your dashboard by categories—such as account, region, or availability zone—saves time and allows for a better understanding of your system architecture and main application components.
Overview of Built-in AWS Dashboards
For convenience, SolarWinds Observability provides pre-built dashboards for many AWS services. In this section, we will look at some examples.
First, the Lambda dashboard displays visualizations of statistics, such as average execution duration, total number of invocations, and error rates.

AWS Lambda Pre-built dashboard
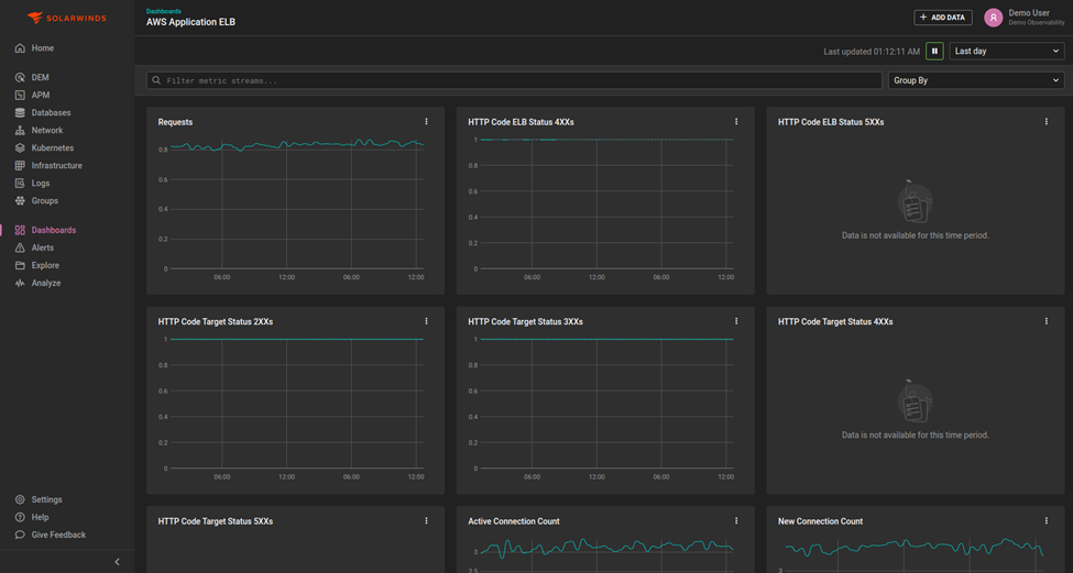
The Elastic Load Balancer (ELB) dashboard provides valuable insights into the total number of requests served, the number of active connections, and the occurrence of various status codes.

AWS ELB Pre-built dashboard
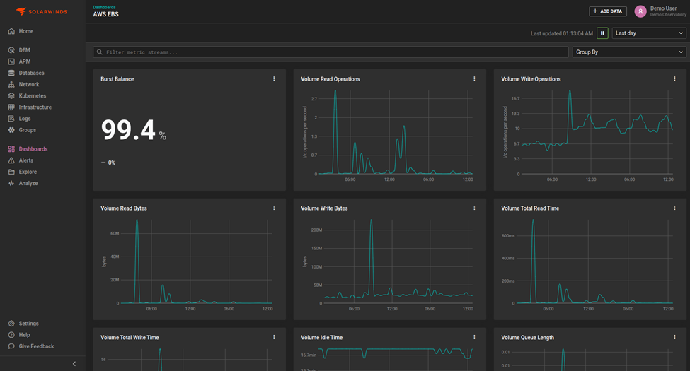
The Elastic Block Storage (EBS) dashboard displays important observability data, such as the rate of I/O operations per second and the rate of burst balance.

AWS EBS Pre-built dashboard
Although the pre-built dashboards provide a quick and user-friendly method of gaining valuable AWS insights, customizing your own dashboard gives you full control over the data you see and how you see it.
How to Create and Customize Your AWS Dashboard
The optimal way to capitalize on the full power of SolarWinds Observability is to create your own customized AWS dashboard.
To do this, select the Dashboards option from the sidebar.

Dashboard button on sidebar
Next, click Create Dashboard in the top right corner.
Create Dashboard button
Then, you’ll need to select the dashboard type. There are two options available:
- Standard Dashboards allow for a wider variety of widgets and graphs.
- Analysis Dashboards are useful if you want to compare stacks of time-series data in a single view.
For this demo, we will use the Standard type.

Select Dashboard Type Menu
This will create an empty dashboard. To create your first widget, click the Add Widget button.

Add Widget Button
This will open a menu. Scroll through the Entity Type menu to select the AWS service for the widget. You will also need to specify the precision of the data (fixed or maximum), and which aggregation method to use (average, count, minimum, and so on).

The Add Widget Menu - entity type and data
In this guide, we’ll select an Elastic Compute Cloud (EC2) instance deployed in the us-east-2 region. Next, we specify which metric of the EC2 instance the widget will monitor. In this case, we choose network I/O, and we select the average rate.

Step 2 of the Add Widget Menu
While selecting the parameters, a widget preview is visible on the left-hand side through the Chart Type menu. This helps to determine which visualization type is most suitable. SolarWinds Observability supports three chart types:
- Line
- Stacked Area
- Stacked Bar
When you’re satisfied with the widget’s appearance and attributes, click the Create button to add it to your newly created dashboard.

Create widget button
You can always edit the widget by clicking on the three dots in the top right-hand corner of the widget to access the widget’s menu.
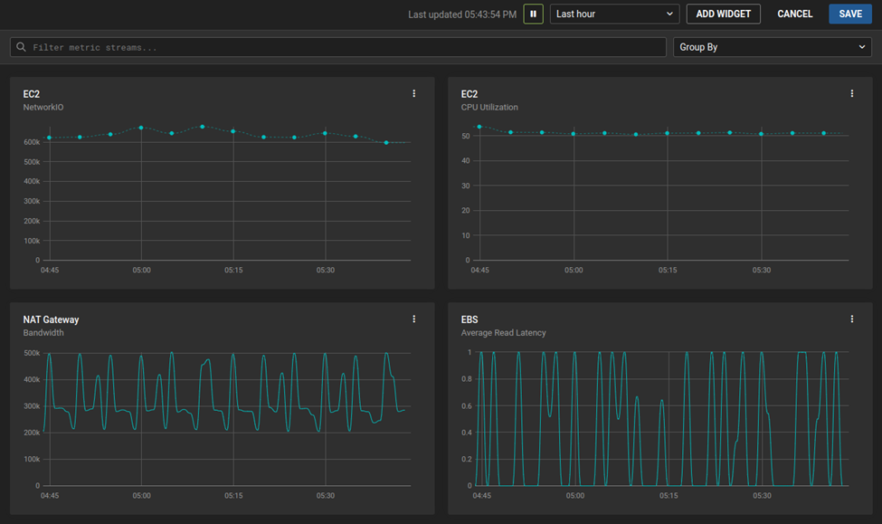
You can add additional widgets by repeating this procedure. The widgets will then be displayed on the dashboard for easy reference.

Custom AWS Dashboard with Four Widgets
When composing a dashboard of widgets, you can group widgets by a specific parameter, such as cloud provider or availability zone. This is especially useful for multi-region and multi-cloud projects. Use the Group By dropdown menu in the top right corner to group widgets.

Group By dropdown menu
You can also customize the displayed time range by using the Time-range dropdown menu, located just above the Group By dropdown menu. This allows you to navigate to a specific point of interest, such as when an outage or an abnormal spike in traffic occurs.

Time-range dropdown menu
Custom dashboards can also contain non-AWS widgets. This allows you to provide additional insights about a system that AWS might not support, such as the SolarWinds Observability health score

Health Score Widget
Once you finish adding widgets, save the dashboard by clicking the Save button.

Save Dashboard Button
This will open a menu box for you to create a name for your new dashboard and save it. Then, click the Create Dashboard button in the lower right-hand corner.

Save Dashboard Menu
This step completes the process of creating a custom AWS dashboard.
In this guide, we’ve covered some simple examples, but you can create a wide range of useful and powerful AWS visualizations and widgets within SolarWinds Observability.
Conclusion
Some reports estimate over 1.45 million businesses rely on AWS as their cloud platform, and 65% of organizations implement multi-cloud architectures. Observability is critical for the health and performance of your environment. Whether your organization utilizes AWS exclusively or in conjunction with another cloud provider, SolarWinds Observability provides an optimal cloud observability experience.
In this article, we looked at why SolarWinds Observability is the ideal choice for AWS observability and how to create custom AWS dashboards tailored to address the specific needs of your organization.
To learn more about the power of full-stack observability from SolarWinds Observability, sign up for a free 30-day trial.