Hello,
My company (Atypon Systems) has requested a monthly report be generated, which includes information on the uptime, downtime, and errors for each check.
This will allow you to review the overall status for the previous month.
Upon reviewing the API documentation,
it appears that there is no request available that can specifically determine the time period for retrieving uptime information for a particular check.
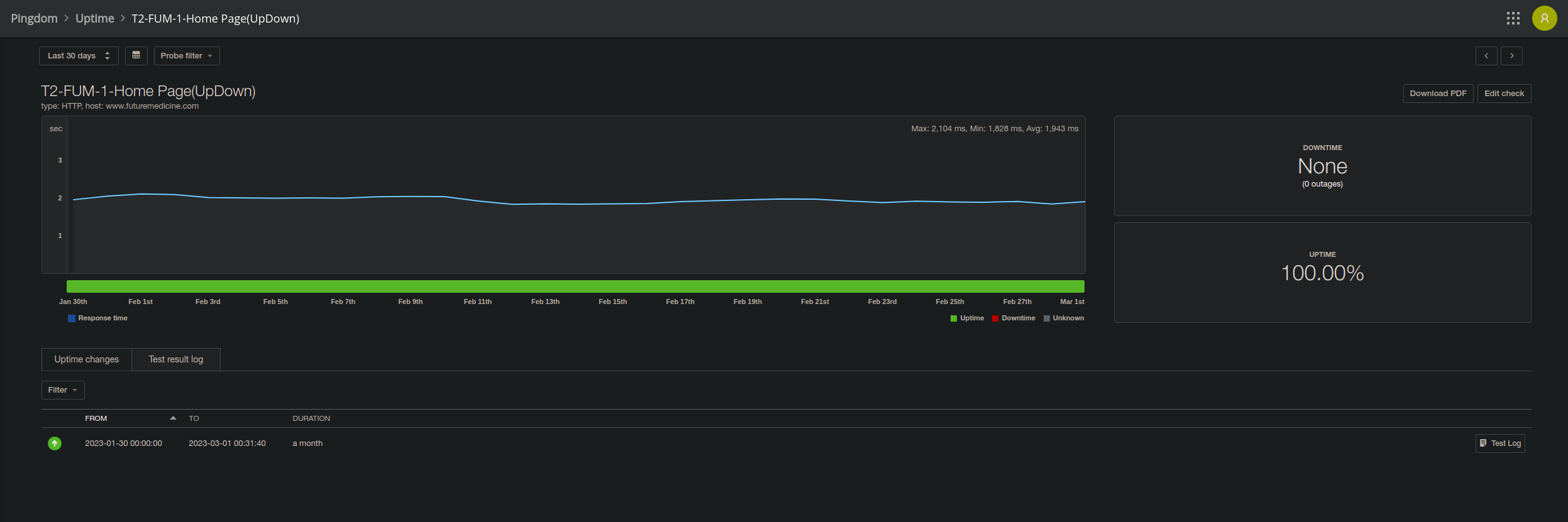
for example, I need to be able to get this information {uptime, downtime, ..} as the screenshot shows for that check within 30 days:

May I request your assistance in constructing an API query that is capable of retrieving check uptime, downtime, and related data for a designated period of time, such as a range of dates or a specific duration, such as 30 days?